Product
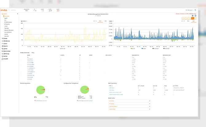
Airwave
액세스 인프라 전반에 대한 정교한 가시성을 확보하고, 다양한 벤더들의 유선 및 무선 네트워크를 관리할 수 있습니다.
컨트롤러리스(controllerless)에서부터 컨트롤러 매니지드 모드까지, 레거시 Wi-Fi에서 최신 802. 11ax WLAN까지
전세대를 편리하게 관리할 수 있는 NMS 솔루션입니다.
컨트롤러리스(controllerless)에서부터 컨트롤러 매니지드 모드까지, 레거시 Wi-Fi에서 최신 802. 11ax WLAN까지
전세대를 편리하게 관리할 수 있는 NMS 솔루션입니다.
실시간
상황 확인 및 관리
실시간으로 변화하는 무선의 환경을 모니터링하고 관리하기 위해서는
무선은 RF 상태의 정보관리가 무엇보다 중요합니다.
단말별 품질 분포/세기/속도 등의 단말정보를 얼마나 상세하게
제공하느냐가 무선관리를 효율적으로 하는 중요한 기능입니다.
무선은 RF 상태의 정보관리가 무엇보다 중요합니다.
단말별 품질 분포/세기/속도 등의 단말정보를 얼마나 상세하게
제공하느냐가 무선관리를 효율적으로 하는 중요한 기능입니다.
포괄적 관리 및
장애 관리
무선 단말의 장애 및 문제가 발생하면 장애 원인을 찾기 어렵고 확인
해야하는 요소가 단말, 무선구간, 유선구간, 인증서버 등 너무도 많습니다.
이러한 불편함을 Airwave에서는 Client troubleshooting 을 쉽게 하기 위해서
단말의 통신이 이동하는 전 구간에 대해서 상태 표시를 제공합니다.
해야하는 요소가 단말, 무선구간, 유선구간, 인증서버 등 너무도 많습니다.
이러한 불편함을 Airwave에서는 Client troubleshooting 을 쉽게 하기 위해서
단말의 통신이 이동하는 전 구간에 대해서 상태 표시를 제공합니다.
실시간 품질 정보 제공
사용자 관점에서 무선이 안되는 요인은 크게 4가지 경우로 나누어질 수 있습니다.
1) 무선 접속 2) 인증 3) DHCP 4) DNS 이상 4가지 중 어느 하나라도 느려지거나
실패율이 높아진다면, 이는 사용자관점에서 무선이 안된다는 피드백을 가져올 수
있습니다. 이러한 4가지 조건을 사전에 인지하고 패턴을 분석한다면,
품질이 저하되는 문제점에 대해서 사전에 대응이 가능하고 예측이 가능합니다.
Airwave는 단 한번의 클릭만으로 이런 정보를 제공하고 직관적인 관리를 할 수
있도록 제공합니다.
1) 무선 접속 2) 인증 3) DHCP 4) DNS 이상 4가지 중 어느 하나라도 느려지거나
실패율이 높아진다면, 이는 사용자관점에서 무선이 안된다는 피드백을 가져올 수
있습니다. 이러한 4가지 조건을 사전에 인지하고 패턴을 분석한다면,
품질이 저하되는 문제점에 대해서 사전에 대응이 가능하고 예측이 가능합니다.
Airwave는 단 한번의 클릭만으로 이런 정보를 제공하고 직관적인 관리를 할 수
있도록 제공합니다.